Sorbon Analytics (BI)
Transform raw data into actionable insights. Make informed decisions with comprehensive business intelligence for railway operations.
Why Sorbon Analytics Matters
In today's competitive railway market, data-driven decision making is crucial. Sorbon Analytics provides comprehensive business intelligence tools that help railway operators understand their operations, optimize revenue, identify trends, and solve critical business challenges.
Problems We Solve
Lack of Real-Time Visibility
Without comprehensive analytics, operators struggle to see the full picture of sales, revenue, and operational performance in real-time.
Inefficient Data Search
Finding specific tickets, orders, or financial records across multiple systems is time-consuming and error-prone.
Revenue Optimization Challenges
Without detailed sales analytics, operators miss opportunities to optimize pricing, identify profitable routes, and maximize revenue.
Operational Inefficiencies
Lack of train and route analytics makes it difficult to optimize schedules, manage capacity, and improve service quality.
Financial Tracking Complexity
Managing finances across multiple payment agents, cash systems, and sales channels requires complex manual reporting.
Audit and Compliance Gaps
Without proper audit trails and seat operation tracking, ensuring compliance and detecting discrepancies becomes challenging.
Comprehensive Analytics Capabilities
Everything you need to understand and optimize your railway operations
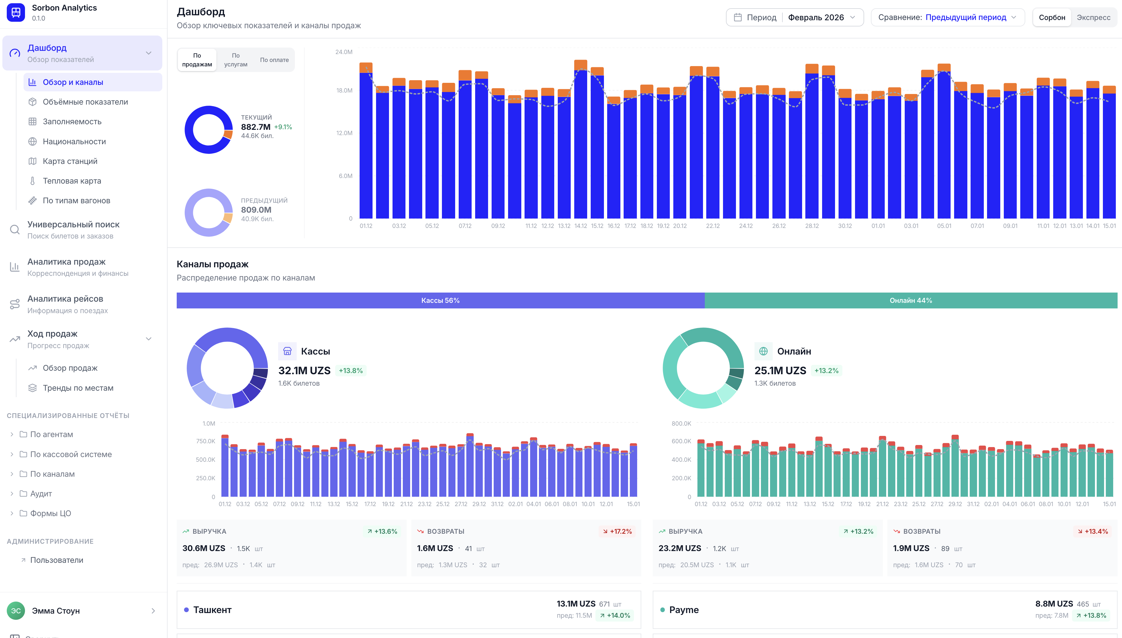
Dashboard
Overview of Indicators - Get a comprehensive view of all key performance metrics at a glance. Monitor sales, revenue, operations, and financial health in real-time.
Query Builders
Universal Search - Build custom queries to extract exactly the data you need. No technical knowledge required - create powerful searches with an intuitive interface.
Ticket & Order Search
Find any ticket or order instantly. Search by passenger name, order number, route, date, or any combination of criteria. Track order status and history.
Sales Analytics
Correspondence and Finances - Analyze sales performance, revenue trends, payment methods, and financial correspondence. Understand which routes and services drive profitability.
Route Analytics
Train Information - Get detailed insights into train performance, route popularity, capacity utilization, and operational efficiency. Optimize schedules based on data.
Sales Progress
Track sales progress in real-time. Monitor booking trends, identify peak periods, and understand demand patterns to optimize inventory and pricing strategies.
Payment Agent Reports
Specialized Reports by Payment Agents - Track performance, commissions, and transactions across all payment partners. Identify top-performing agents and optimize partnerships.
Cash System Reports
Specialized Reports by Cash System - Monitor cash desk operations, track sales by location, analyze performance by terminal, and ensure financial accuracy.
Daily Statistical Report
Get comprehensive daily summaries of all operations. Track daily sales, revenue, ticket counts, and key metrics. Perfect for management reporting and trend analysis.
Seat Operations Audit
Audit of Operations by Seats - Track every seat transaction, identify discrepancies, ensure compliance, and maintain complete audit trails for regulatory requirements.
Seat Distribution Dynamics
This section of the system displays the dynamics of distribution and occupancy of seats by train categories for the selected period.
Detailed Seat Trends
This pop-up window (detail view) within the "Trends by Seats" section provides in-depth analysis of seat occupancy and distribution.
Daily Train Occupancy Analytics
This analytics shows train occupancy by days - how many seats are sold, booked, and available.
Why Choose Sorbon Analytics
Data-Driven Decisions
Maximize Revenue
Operational Efficiency
Compliance & Audit
Ready to Transform Your Railway Analytics?
Discover how Sorbon Analytics can help you make better decisions, optimize operations, and maximize revenue.